3️⃣Chức Năng
CHI TIẾT CHỨC NĂNG
1. NGƯỜI CHƠI


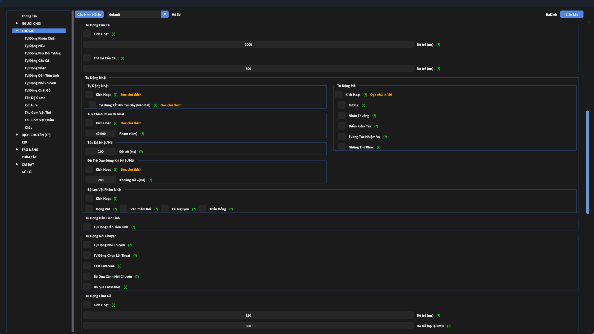
2. THẾ GIỚI




3. DỊCH CHUYỂN


4. ESP


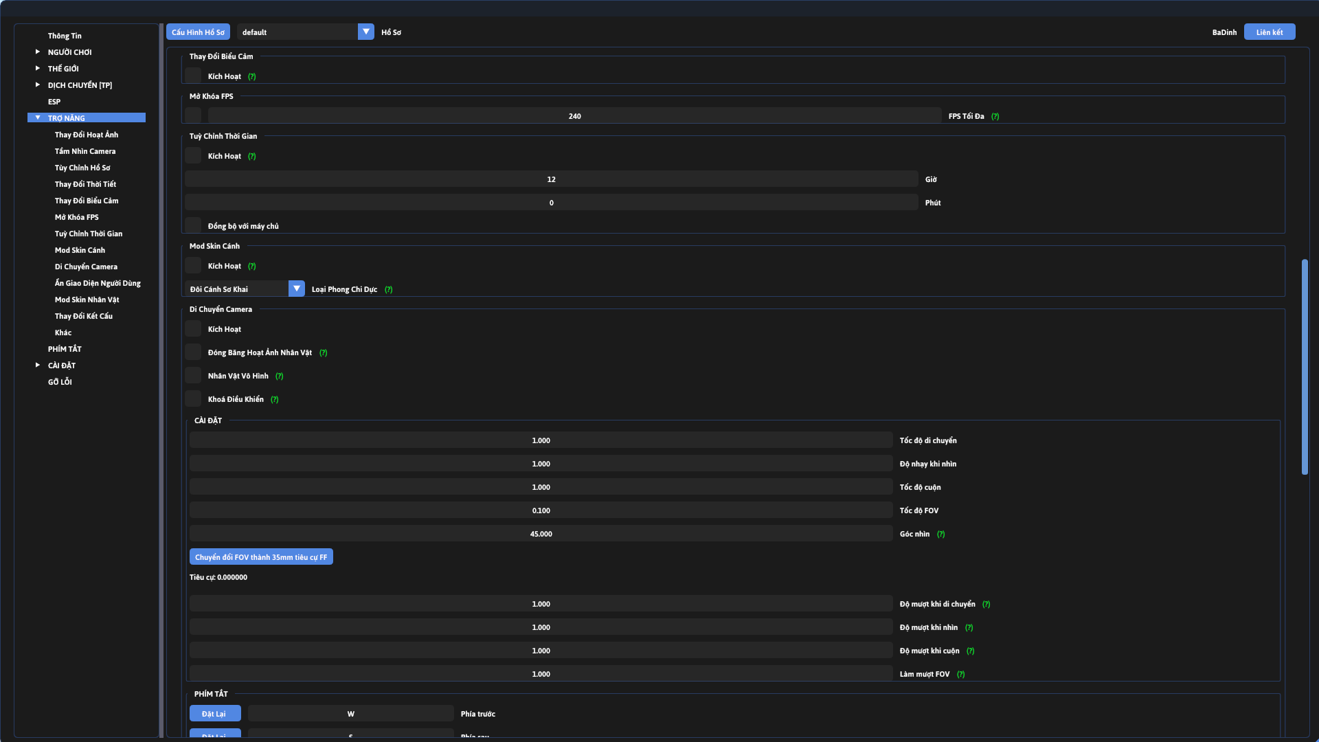
5. TRỢ NĂNG



6. PHÍM TẮT

7. CÀI ĐẶT


8. GỠ LỖI

BẢN ĐỒ TƯƠNG TÁC



Was this helpful?